auonsson Profile picture
Apr 9, 2024 3 tweets 2 min read Read on X
At 15:20Z The Russian Baltic Jammer started.

It is at the moment interfering with navigation on about 40 unique planes.

Baltic Jammer has not been on in this high ouput configuration since Mar 27. It has however been on in low output mainly affecting Gdansk. @rundradion Image
Image
@rundradion And after just 30 min they seem to have turned down the umph, now only Gdansk planes affected. Image
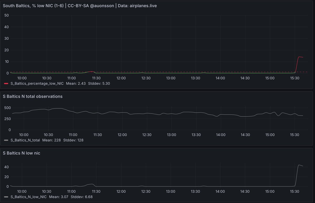
New record! Shortest Baltic Jammer run so far (i think.)

Turned off in less than an hour, 30 min if you only count full effect. Image

• • •

Missing some Tweet in this thread? You can try to force a refresh
 

Keep Current with auonsson

auonsson Profile picture

Stay in touch and get notified when new unrolls are available from this author!

Read all threads

This Thread may be Removed Anytime!

PDF

Twitter may remove this content at anytime! Save it as PDF for later use!

Try unrolling a thread yourself!

how to unroll video
  1. Follow @ThreadReaderApp to mention us!

  2. From a Twitter thread mention us with a keyword "unroll"
@threadreaderapp unroll

Practice here first or read more on our help page!

More from @auonsson

Jan 30
4 days ago Baltic States + UK wrote a letter interpreted as "Baltic Sea closing for shadow fleet".

No sanctioned tanker has arrived since (unusual*) but coming 24-36h the claim will get its first test with 5 sanctioned tankers inbound. Image
* It is unusual to not see daily sanctioned tanker arrive to Baltic Sea, usually a few each day.

But, the last 4 days lull ismight be explained by weather: Atlantic storms, low temperature and an increasingly frozen Gulf of Finland.
The ice is growing thicc around Russia's Baltic oil terminals.

Ice data outlets list a bunch of ice-breakers in service, but other sources have stated Russia lack capacity to keep the ice-sensitive rust-bucket tankers in play. Image
Read 10 tweets
Jan 17
Underappreciated fact:

The paths and positions of the cable damages around New Years 2026 were to most of Estonia's internet backbone routes.

Had it fully succeeded/happened by accident (lol) Estonia would have been left with a crippled connectivity. Image
Image
Image
Read 5 tweets
Dec 31, 2025
I just deleted a post where I had misread a press release.

5 cables have been damaged, but 3 of those from storm conditions. Image
I might not have been that wrong.

There is a SE-EE incident and a FI-EE incident.

The SE-FI is described as two breaks on the same cable last I read.

As per usual the details, allusions and contexts are vague in news and statements.
Updated map of cable breaks between Sweden and Estonia, based on press release from Estonian ministry for digital affairs.

The details are murky and partly incoherent and I have asked Swedish authorities for clarification.

Whats clear: there are several breaks on one cable. Image
Read 8 tweets
Dec 20, 2025
Russian logistics ship ADLER is at anchor IN Sweden.

Possibly broken down. Usually runs heavy weapons to Russian bases in Africa / Middle East.

Was inspected by military aircraft 2h ago. Swedish Coast Guard just arrived to area.

Tnx @butafly over at the better site. Image
@butafly Coast Guard patrol is about to dock in Höganäs, port a few kms south.

Here they will likely pick up more staff for whatever they plan.

Guess: Nationella Insatsstyrkan or something similar. NI are police, but carry proper guns. Or, a cadre of really nitpicky bureaucrats =) Image
@butafly ADLER is very much IN Sweden, only 2 nautical miles from the coast.

Legally Sweden have much more legroom here then if she was outside our territory.

Let's see if we use it. Onboard one would likely find weapons or supplies headed for Libya/Syria or similar Russian base.
Read 18 tweets
Sep 23, 2025
@pmolpmol lists three ships interesting as suspected drone carriers in last night attack on Copenhagen Airport.

In this thread, I will argue that Russian ship ASTROL 1 is an excellent fit.

Right time, right type, erratic track just before attack, highly suspicious background. Image
Article that led me down this rabbit hole, by @pmolpmol nyheder.tv2.dk/live/krimi/202…
ASTROL 1 is a largely flat cargo ship with hatches that likely would serve well as drone pads.

She is a similar model to SCANLARK, recently apprehended by German authorities on drone suspicions and to PORT OLYA 4, drone import ship on Iran trade. Sunk by Ukraine. Image
Image
Image
Read 15 tweets
Sep 22, 2025
Copenhagen Airport is closed for operations because of drones in the air.

Northern Europes most busy airport. Image
Plane diverting last minute. Image
Copenhagen Police in a ”massive operation on scene” (commanding police officer to news)

dr.dk/nyheder/indlan…
Read 21 tweets

Did Thread Reader help you today?

Support us! We are indie developers!


This site is made by just two indie developers on a laptop doing marketing, support and development! Read more about the story.

Become a Premium Member ($3/month or $30/year) and get exclusive features!

Become Premium

Don't want to be a Premium member but still want to support us?

Make a small donation by buying us coffee ($5) or help with server cost ($10)

Donate via Paypal

Or Donate anonymously using crypto!

Ethereum

0xfe58350B80634f60Fa6Dc149a72b4DFbc17D341E copy

Bitcoin

3ATGMxNzCUFzxpMCHL5sWSt4DVtS8UqXpi copy

Thank you for your support!

Follow Us!

:(