Henri (BTCFi arc) Profile picture
Perpetual student, head of ecosystem(s) @starknetfndn AMA about blockchains, zero knowledge proofs & validity rollups
Jun 4, 2024 15 tweets 3 min read
Starknet settling both on Bitcoin and Ethereum?
What does that even mean?
Let me try to explain 👇 In 2018, the Ethereum foundation gave Starkware a grant to develop Eth Stark, a proof of concept to generate STARK proofs and verify them on Ethereum.
In 2020, Starkware delivered, and showcased that indeed it was possible to verify STARK proofs in an Ethereum smart contract.
Jul 8, 2023 15 tweets 4 min read
Also on the horizon mid term:

L3s

Madara, Kakarot, appchains... Let's see where we're at Let's start with Madara. First, what is it?

Put simply, @MadaraStarknet is a toolkit to run your own Starknet appchain. It allows you to spin up your own network, and define how it is structured
- What consensus to use
- Block frequency/size
And more

Your network, your rules
Jul 6, 2023 12 tweets 4 min read
Ok, let's talk mid term roadmap for Starknet. Things that are scoped, are being worked on, and will ship in the not too distant future.

Volition, fee market, EIP4844 and more

1/12 0.12 solves throughput. What's next?

Do you know what represents >90% of the cost of a Starknet tx ?
Storage.

This is what Starknet 0.13 will solve, with a new super power: Volition.

Here is @avihu28 talking about it during @EthPrague

Jul 4, 2023 10 tweets 3 min read
Ahem 👉 👈

Did you get it yet? What is the fuss all about?

A thread on the Starknet roadmap - short term, mid term, long term Let's start with the short term. Q3 2023
First in line is Starknet 0.12: Quantum leap.

We're taking out the engine of the Starknet sequencer, and replacing it with a new one

The old engine was written in Python, years ago. The new one is written in Rust, with years of hindsight
Aug 4, 2022 11 tweets 4 min read
What if you could use the computing power of a supercomputer inside your smart contract, trustlessly?

Without game theory.
Without oracles.
Entirely with math.

Here is reason #1 why people get excited about validity rollups By now, you probably know that validity rollups (VRs) are a scalability solution. And we often associate scalability with "loads of cheap transactions". But in reality scalability has two axises

A) Number of txs
B) Complexity of txs
Aug 3, 2022 8 tweets 2 min read
I've recently prepared a presentation called "Why people get excited about validity rollups". I tried to explain why people seem to want to build on StarkNet instead of how it works. The funny thing about validity rollups is that everyone gets excited about them for different reasons. And the topic that Alice reaaaally digs may leave Bob completely indifferent; and vice versa.
Jul 13, 2022 17 tweets 7 min read
"Hey, how do I get started building on StarkNet?"

I often get asked this question, so here is a thread full of links.

From total noob to on chain wizard 👇 First of all, if you are totally new in web3, you'll need some background knowledge.

My favorite picks are still "Mastering Bitcoin" and "Mastering Ethereum", by @aantonop .

Both lay the foundations you'll need in your dev journey

github.com/bitcoinbook/bi…
Jul 4, 2022 9 tweets 4 min read
Computation is cheap on validity rollups.

But what does it mean?

2 weeks ago I live streamed the solution of "Solve to mint", a physics puzzle on StarkNet by @topology_gg and @matchbox_dao

What can you learn from it?
Solve to mint was released 3 months ago solve2mint.netlify.app
It is a set of smart contracts which simulate the behavior of 4 balls on a 2D map.
You imprint velocity on 1 of them, and want to hit another one
Jun 28, 2022 16 tweets 5 min read
ELI5: The data availability problem.

Ever heard "Zk rollups", "Validiums", "Volition", "DAC", "Data availability layer" but not sure what they are?

~15 tweets and you'll know 🧶 Image By now maybe you know what a validity proof is:
Alice executes a program, then sends the output + a proof of execution to Bob.
Bob verifies the proof, and has certainty that the output is correct
Apr 28, 2022 10 tweets 2 min read
Des copains me disaient avoir un peu de mal à comprendre ce qu'est le "web3"; j'ai essayé d'expliquer en quelques lignes ce que c'est. A dérouler 🧶 (10)

D'abord la base: "web3" c'est un terme marketing pour dire "crypto/blockchain". Le Web3 fait à l'échange de VALEUR ce qu'internet a fait à l'échange d'INFORMATION. Internet a permis d'aplanir les échanges d'info en passant par moins/pas d'intermédiaires, et à n'importe qui d'innover dans ce domaine
Apr 4, 2022 11 tweets 5 min read
Hey, psst
Wana deploy some ERC20?
On StarkNet?
Check this out 👇🧶
github.com/starknet-edu/s… This tutorial has been out for some time already, but we haven't introduced it formally yet. It is the second opus in our tutorial series, following Cairo 101 (read contracts, interact with them).
But this time, you get to code, my child
Feb 10, 2022 14 tweets 5 min read
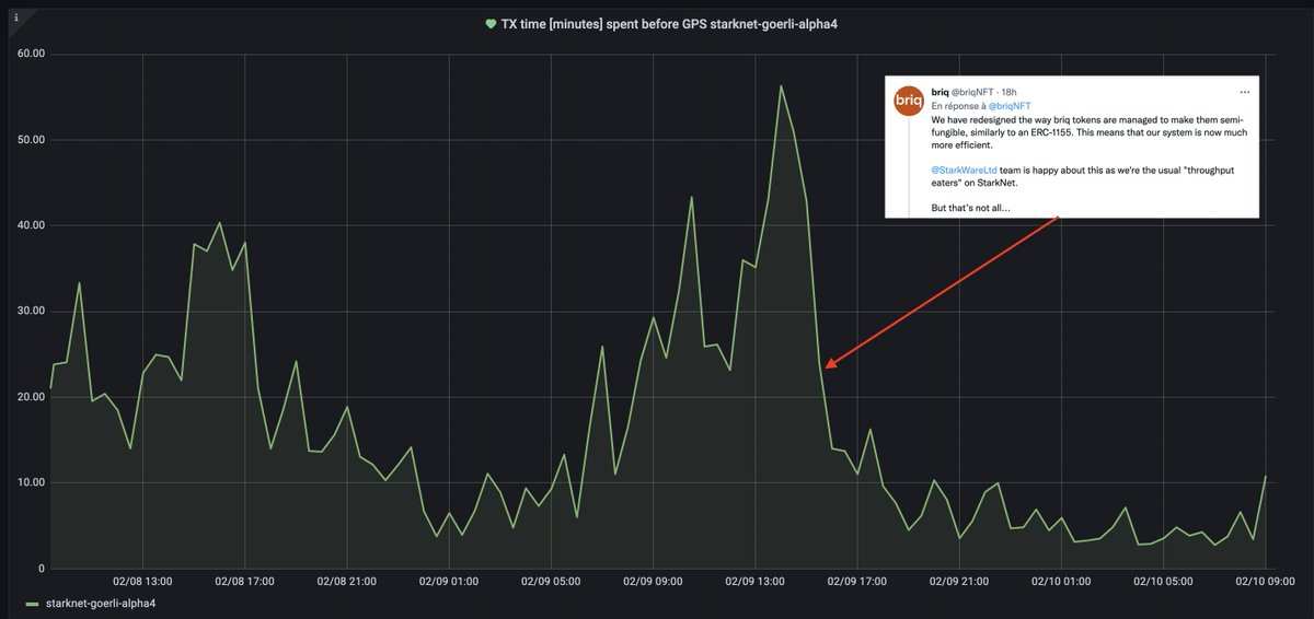
"StarkNet's team is happy" understatement if I ever saw one haha

A short thread on scalability, transaction prices, and what to expect for the futur of fees on StarkNet 👇 StarkNet has had some performance issue lately. APIs are slow to query data from the chain; transactions take a long time to process.

Why is that? TLDR: Devs having fun coding crazy thins + user zerg rush
Jan 31, 2022 12 tweets 5 min read
Do you want to start understanding / writing Smart contracts on Ethereum?
Here is a thread with a bunch of Solidity tutorials I wrote for my students at @ESILVparis
#1: Solidity 101. No coding required; just read, interact and collect points
github.com/l-henri/solidi… #2: Creating money
A gamified workshop on ERC20 token. Create your own ICO, deploy it, allowlist people, get paid in ether, collect points
github.com/l-henri/erc20-…
Dec 2, 2021 25 tweets 9 min read
So, you heard that #StarkNet Alpha is on mainnet (Yes, Ethereum Mainnet) and you want to try it out. Without spending money, preferrably.
I got you 😉🧶 A first quick disclaimer. Don't expect any kind of reward from the following, except learning some things about StarkNet and trying out a cool new L2.
We don't have a token.
Oct 26, 2021 12 tweets 4 min read
Un modesto ECSF5 (Explica como si fuera 5?) sobre los ZK rollups (te sirve @das_grasshopper ?)
Los ZK rollups son una solución de aumento de carga para #Ethereum. Esto significa que permiten hacer más con menos. Más cálculo, por menos gas en Ethereum. Esto puede significar más volumen (piense en @dydxprotocol, donde las transacciones son muy baratas) o más complejidad (puedes codificar cosas que el EVM no puede manejar y explorar cosas nuevas)
Oct 26, 2021 12 tweets 5 min read
First week working @starkware! So here is me trying to ELI5 what we do.
ZK rollups are a scaling solution for Ethereum. This means they allow you to do more, with less. More computation, for less gas on Ethereum.
This can mean more volume (think @dydxprotocol , where transaction are very cheap) or more complexity (you can code stuff the EVM can not handle and explore new things)